User Guide Cancel

View list of sites and busy connections

  1. ColdFusion User Guide
  2. Introduction to ColdFusion
    1. About Adobe ColdFusion
    2. Download Adobe ColdFusion
    3. What's new in ColdFusion (2021 release)
    4. ColdFusion (2021 release) Release Notes
    5. Deprecated Features
    6. REST enhancements in ColdFusion (2018 release)
    7. Server Auto-Lockdown
    8. Asynchronous programming
    9. Docker images for ColdFusion
  3. Adobe ColdFusion (2021 release)
    1. Install ColdFusion- Zip Installer
    2. Install ColdFusion- GUI Installer
    3. ColdFusion Licensing and Activation
    4. ColdFusion Package Manager
    5. CFSetup configuration tool
    6. SAML in ColdFusion
    7. ColdFusion and Amazon S3
    8. ColdFusion and DynamoDB
    9. ColdFusion and Amazon SQS
    10. ColdFusion and Amazon SNS
    11. ColdFusion and MongoDB
    12. ColdFusion and Azure Blob
    13. ColdFusion and Azure Service Bus
    14. New and updated language enancements
    15. Multi-cloud storage services
    16. Multi-cloud RDS databases
    17. ColdFusion and Azure Cosmos DB
  4. Install ColdFusion
    1. ColdFusion server profiles
    2. Prepare to install ColdFusion
    3. Install the server configuration
    4. Install the JEE configuration
    5. Install ColdFusion Express
    6. Install integrated technologies
    7. Configure your system
    8. Troubleshoot installation issues
    9. Install ColdFusion silently
    10. Install Adobe ColdFusion (2016 release) hotfix
    11. ColdFusion (2018 release) - Install JEE configuration
  5. Use ColdFusion
    1. Command Line Interface (CLI)
    2. External session storage
    3. Generate Swagger documents
    4. Language enhancements
    5. NTLM support
    6. New and changed functions/tags in Adobe ColdFusion (2016 release)
    7. PDF enhancements
    8. Security enhancements in ColdFusion (2016 release)
  6. Performance Monitoring Toolset
    1. Auto-discovery of ColdFusion nodes and clusters
    2. Code profiler in ColdFusion Performance Monitoring Toolset
    3. Configure ColdFusion Performance Monitoring Toolset settings
    4. Install ColdFusion Performance Monitoring Toolset
    5. Overview of ColdFusion Performance Monitoring Toolset
    6. View cluster and node metrics
    7. View data source metrics
    8. View external services
    9. View incoming services
    10. View list of sites and busy connections
    11. View topology of sites
    12. Datastore Health Monitoring
    13. Performance Monitoring Toolset Update 1
    14. Secure Performance Monitoring Toolset with HTTPS/SSL
    15. Performance Monitoring Toolset deployment guide
  7. Adobe ColdFusion Builder extension for Visual Studio Code
    1. Getting started with Adobe ColdFusion Builder extension for Visual Studio Code
    2. Add a ColdFusion server
    3. Project Manager
    4. Work with ColdFusion code
    5. Profile preferences
    6. Debug applications
    7. Refactoring
    8. Services Browser
    9. RDS support
    10. PMT Code Profiler integration
    11. Security Analyzer report integration
    12. Known issues in this release
  8. Use ColdFusion Builder
    1. About ColdFusion Builder
    2. System requirements | ColdFusion Builder
    3. Install ColdFusion Builder
    4. Edit code in ColdFusion Builder
    5. Manage servers in ColdFusion Builder
    6. Manage projects in ColdFusion Builder
    7. What’s new in Adobe ColdFusion Builder (2018 release)
    8. Frequently Asked Questions (FAQ) | Adobe ColdFusion Builder (2018 release)
    9. Debug applications in ColdFusion Builder
    10. ColdFusion Builder workbench
    11. ColdFusion Builder extensions
    12. Debugging Perspective in ColdFusion Builder
    13. Build mobile applications using ColdFusion Builder
    14. Bundled ColdFusion Server
    15. Debug mobile applications in ColdFusion Builder
    16. Use extensions in ColdFusion Builder
  9. Coldfusion API Manager
    1. Overview of Adobe ColdFusion API Manager
    2. Features in ColdFusion API Manager
    3. Get started with ColdFusion API Manager
    4. Install ColdFusion API Manager
    5. Authentication types
    6. Create and publish APIs
    7. Administrator
    8. Subscriber
    9. Throttling and rate limiting
    10. Notifications
    11. Connectors
    12. Set up cluster support
    13. Integrate ColdFusion and API Manager
    14. Metrics and Logging in API Manager
    15. Generate Swagger documents
    16. Configure SSL
    17. Known issues in this release
    18. Policies in ColdFusion API Manager
    19. Create a Redis cluster
    20. Multitenancy in API Manager
    21. Docker images for ColdFusion API Manager
  10. Configure and administer ColdFusion
    1. Administer ColdFusion
    2. Use the ColdFusion administrator
    3. Data Source Management for ColdFusion
    4. Connect to web servers
    5. Deploy ColdFusion applications
    6. Administer ColdFusion security
    7. Basic Troubleshooting and FAQs
    8. Work with Server Manager
    9. Use multiple server instances
    10. WebSocket Enhancements (ColdFusion 11)
    11. Security Enhancements (ColdFusion 11)
    12. Work with Server Monitor
    13. ColdFusion Administrator API Reference
  11. CFML Reference
    1. Introduction to CFML Reference
      1. New functions in ColdFusion (2018 release)
      2. New and changed functions/tags in Adobe ColdFusion (2016 release)
      3. Script supported tags and functions
      4. New and changed tags/functions in ColdFusion 11
    2. Reserved words and variables
      1. Reserved words and variables
      2. Reserved words
      3. Scope-specific built-in variables
      4. Custom tag variables
      5. ColdFusion tag-specific variables
      6. CGI environment (CGI Scope) variables
    3. ColdFusion tags
      1. ColdFusion tags
      2. Tags in ColdFusion 10
      3. Tag summary
      4. Tags by function
      5. Tag changes since ColdFusion 5
      6. Tags a-b
      7. Tags c
      8. Tags d-e
      9. Tags f
      10. Tags g-h
      11. Tags i
      12. Tags j-l
      13. Tags m-o
      14. Tags p-q
      15. Tags r-s
      16. Tags t
      17. Tags u-z
    4. ColdFusion functions
      1. ColdFusion functions
      2. New functions in ColdFusion 10
      3. ColdFusion functions by category
      4. Function changes since ColdFusion 5
      5. Functions a-b
      6. Functions c-d
      7. Functions e-g
      8. Functions h-im
      9. Functions in-k
      10. Functions l
      11. Functions m-r
      12. Functions s
      13. Functions t-z
      14. BooleanFormat
    5. Ajax JavaScript functions
      1. Ajax JavaScript functions
      2. Function summary Ajax
      3. ColdFusion.Ajax.submitForm
      4. ColdFusion.Autosuggest.getAutosuggestObject
      5. ColdFusion.Layout.enableSourceBind
      6. ColdFusion.MessageBox.getMessageBoxObject
      7. ColdFusion.ProgressBar.getProgressBarObject
      8. ColdFusion.MessageBox.isMessageBoxDefined
      9. JavaScriptFunctionsinColdFusion9Update1
    6. ColdFusion ActionScript functions
      1. ColdFusion ActionScript functions
      2. CF.http
      3. CF.query
    7. ColdFusion mobile functions
      1. ColdFusion Mobile Functions
      2. Accelerometer Functions
      3. Camera Functions
      4. Connection Functions
      5. Contact Functions
      6. Event Functions
      7. File System Functions
      8. Geolocation Functions
      9. Media and Capture Functions
      10. Notification Functions
      11. Splash Screen Functions
      12. Storage Functions
    8. Application.cfc reference
      1. Application.CFC reference
      2. Application variables
      3. Method summary
      4. onAbort
      5. onApplicationEnd
      6. onApplicationStart
      7. onMissingTemplate
      8. onCFCRequest
      9. onError
      10. onRequestEnd
      11. onRequest
      12. onRequestStart
      13. onServerStart
      14. onSessionEnd
      15. onSessionStart
    9. Script functions implemented as CFCs
      1. Script Functions Implemented as CFCs
      2. Accessing the functions
      3. Function summary
      4. ftp
      5. http
      6. mail
      7. pdf
      8. query
      9. Script functions implemented as CFCs in ColdFusion 9 Update 1
      10. storedproc
    10. ColdFusion Flash Form style reference
      1. Styles valid for all controls
      2. Styles for cfform
      3. Styles for cfformgroup with horizontal or vertical type attributes
      4. Styles for box-style cfformgroup elements
      5. Styles for cfformgroup with accordion type attribute
      6. Styles for cfformgroup with tabnavigator type attribute
      7. Styles for cfformitem with hrule or vrule type attributes
      8. Styles for cfinput with radio, checkbox, button, image, or submit type attributes
      9. Styles for cftextarea tag and cfinput with text, password, or hidden type attributes
      10. Styles for cfselect with size attribute value of 1
      11. Styles for cfselect with size attribute value greater than 1
      12. Styles for cfcalendar tag and cfinput with dateField type attribute
      13. Styles for the cfgrid tag
      14. Styles for the cftree tag
      15. ColdFusion Flash Form Style Reference
    11. ColdFusion event gateway reference
      1. ColdFusion Event Gateway reference
      2. addEvent
      3. CFEvent
      4. CFEventclass
      5. Constructor
      6. Gateway development interfaces and classes
      7. getStatus
      8. setCFCPath
      9. setCFCMethod
      10. getOriginatorID
      11. getLogger
      12. getBuddyList
      13. getBuddyInfo
      14. IM gateway message sending commands
      15. IM Gateway GatewayHelper class methods
      16. onIncomingMessage
      17. onIMServerMessage
      18. onBuddyStatus
      19. onAddBuddyResponse
      20. onAddBuddyRequest
      21. IM Gateway CFC incoming message methods
      22. IM gateway methods and commands
      23. CFML CFEvent structure
      24. warn
      25. info
      26. setOriginatorID
      27. data command
      28. submit Multi command
      29. submit command
      30. setGatewayType
      31. setGatewayID
      32. setData
      33. setCFCListeners
      34. outgoingMessage
      35. getStatusTimeStamp
      36. numberOfMessagesReceived
      37. numberOfMessagesSent
      38. removeBuddy
      39. removeDeny
      40. removePermit
      41. setNickName
      42. setPermitMode
      43. setStatus
      44. SMS Gateway CFEvent structure and commands
      45. SMS Gateway incoming message CFEvent structure
      46. getStatusAsString
      47. getProtocolName
      48. getPermitMode
      49. getPermitList
      50. getNickName
      51. getName
      52. getDenyList
      53. getCustomAwayMessage
      54. getQueueSize
      55. getMaxQueueSize
      56. getHelper
      57. getGatewayType
      58. getGatewayServices
      59. getGatewayID_1
      60. getGatewayID
      61. getData
      62. getCFCTimeout
      63. setCFCTimeout
      64. getCFCPath
      65. getCFCMethod
      66. GatewayServices class
      67. Gateway interface
      68. GatewayHelper interface
      69. addPermit
      70. addDeny
      71. addBuddy
      72. error
      73. debug
      74. Logger class
      75. stop
      76. start
      77. CFML event gateway SendGatewayMessage data parameter
      78. restart
      79. fatal
      80. SMS gateway message sending commands
    12. ColdFusion C++ CFX Reference
      1. C++ class overview
      2. Deprecated class methods
      3. CCFXException class
      4. CCFXQuery class
      5. CCFXRequest class
      6. CCFXStringSet class
      7. ColdFusion C++ CFX Reference
    13. ColdFusion Java CFX reference
      1. ColdFusion Java CFX reference
      2. Class libraries overview
      3. Custom tag interface
      4. Query interface
      5. Request interface
      6. Response interface
      7. Debugging classes reference
    14. WDDX JavaScript Objects
      1. WDDX JavaScript objects
      2. JavaScript object overview
      3. WddxRecordset object
      4. WddxSerializer object
  12. Develop ColdFusion applications
    1. Introducing ColdFusion
      1. Introducing ColdFusion
      2. About ColdFusion
      3. About Internet applications and web application servers
      4. About JEE and the ColdFusion architecture
    2. Changes in ColdFusion
      1. Changes in ColdFusion
      2. Replacement of JRun with Tomcat
      3. Security enhancements
      4. ColdFusion WebSocket
      5. Enhanced Java integration
      6. ColdFusion ORM search for indexing and search
      7. Solr enhancements
      8. Scheduler enhancements
      9. Integration with Microsoft Exchange Server 2010
      10. RESTful Web Services in ColdFusion
      11. Lazy loading across client and server in ColdFusion
      12. Web service enhancements
      13. Displaying geolocation
      14. Client-side charting
      15. Caching enhancements
      16. Server update using ColdFusion Administrator
      17. Secure Profile for ColdFusion Administrator
    3. Introduction to application development
      1. Introduction to application development using ColdFusion
      2. Using the Developing ColdFusion Applications guide
      3. About Adobe ColdFusion documentation for Developers
    4. The CFML programming language
      1. The CFML programming language
      2. Elements of CFML
      3. ColdFusion variables
      4. Expressions and number signs
      5. Arrays and structures
      6. Extend ColdFusion pages with CFML scripting
      7. Regular expressions in functions
      8. ColdFusion language enhancements
      9. Built-in functions as first class citizen
      10. Data types- Developing guide
    5. Building blocks of ColdFusion applications
      1. Building blocks of ColdFusion applications
      2. Create ColdFusion elements
      3. Write and call user-defined functions
      4. Build and use ColdFusion Components
      5. Create and use custom CFML tags
      6. Build custom CFXAPI tags
      7. Use the member functions
      8. Object Oriented Programming in ColdFusion
    6. Develop CFML applications
      1. Develop CFML applications
      2. Design and optimize a ColdFusion application
      3. Handle errors
      4. Use persistent data and locking
      5. Use ColdFusion threads
      6. Secure applications
      7. Client-side CFML (for mobile development)
      8. Use the ColdFusion debugger
      9. Debugging and Troubleshooting Applications
      10. Develop globalized applications
      11. REST enhancements in ColdFusion
      12. Authentication through OAuth
      13. Social enhancements
    7. Develop mobile applications
      1. Mobile application development
      2. Build mobile applications
      3. Debug mobile applications
      4. Inspect mobile applications
      5. Package mobile applications
      6. Troubleshoot mobile applications
      7. Device detection
      8. Client-side CFML
      9. Mobile Templates
      10. Code samples to build a mobile application
    8. Access and use data
      1. Access and use data
      2. Introduction to Databases and SQL
      3. Access and retrieve data
      4. Update database
      5. Use Query of Queries
      6. Manage LDAP directories
      7. Solr search support
    9. ColdFusion ORM
      1. ColdFusion ORM
      2. Introducing ColdFusion ORM
      3. ORM architecture
      4. Configure ORM
      5. Define ORM mapping
      6. Work with objects
      7. ORM session management
      8. Transaction and concurrency
      9. Use HQL queries
      10. Autogenerate database schema
      11. Support for multiple data sources for ORM
      12. ColdFusion ORM search
    10. ColdFusion and HTML5
      1. ColdFusion and HTML 5
      2. Use ColdFusion Web Sockets
      3. Media Player enhancements
      4. Client-side charting
      5. Display geolocation data
    11. Flex and AIR integration in ColdFusion
      1. Flex and AIR integration in ColdFusion
      2. Use the Flash Remoting Service
      3. Use Flash Remoting Update
      4. Offline AIR application support
      5. Proxy ActionScript classes for ColdFusion services
      6. Use LiveCycle Data Services ES assembler
      7. Use server-side ActionScript
    12. Request and present information
      1. Request and present information
      2. Retrieve and format data
      3. Build dynamic forms with cfform tags
      4. Validate data
      5. Create forms in Flash
      6. Create skinnable XML forms
      7. Use Ajax data and development features
      8. Use Ajax User Interface components and features
    13. Office file interoperability
      1. Office file interoperability
      2. Using cfdocument
      3. Using cfpresentation
      4. Using cfspreadsheet
      5. Supported Office conversion formats
      6. SharePoint integration
    14. ColdFusion portlets
      1. ColdFusion portlets
      2. Run a ColdFusion portlet on a JBoss portal server
      3. Run a ColdFusion portlet on a WebSphere portal server
      4. Common methods used in portlet.cfc
      5. ColdFusion portlet components
      6. Support for JSR-286
    15. Work with documents, charts, and reports
      1. Work with documents, charts, and reports
      2. Manipulate PDF forms in ColdFusion
      3. Assemble PDF documents
      4. Create and manipulate ColdFusion images
      5. Create charts and graphs
      6. Create reports and documents for printing
      7. Create reports with Report Builder
      8. Create slide presentations
    16. Use web elements and external objects
      1. Use web elements and external objects
      2. Use XML and WDDX
      3. Use web services
      4. Use ColdFusion web services
      5. Integrate JEE and Java elements in CFML applications
      6. Use Microsoft .NET assemblies
      7. Integrate COM and CORBA objects in CFML applications
    17. Use external resources
      1. Send and receive e-mail
      2. Interact with Microsoft Exchange servers
      3. Interact with remote servers
      4. Manage files on the server
      5. Use event gateways
      6. Create custom event gateways
      7. Use the ColdFusion extensions for Eclipse
      8. Use the data services messaging event gateway
      9. Use the data management event gateway
      10. Use the FMS event gateway
      11. Use the instant messaging event gateways
      12. Use the SMS event gateway

 

Auto-tuning of connectors

When there is a heavy load on sites, requests to the site crash and the number of busy connections exceeds the pre-configured pool size. Therefore, connector tuning is highly critical in any production deployment of a ColdFusion server or application.

In earlier releases of ColdFusion, you had to perform the following steps:

  • Stop the application pool.
  • Manually increase the connection pool size.
  • Reuse connections based on some estimation.
  • Restart the web server.

With Performance Monitoring Toolset in the 2018 release of ColdFusion, you can enable the option Enable auto tuning in the Settings page.

Enable auto tuning
Enable auto tuning

On the same page, you can now configure parameters such as threshold percentage and pool increase percentage.

The Performance Monitoring Toolset takes care of heavy traffic and increases the pool size on the fly.

You can also set the maximum pool size value. The Maximum limit of the pool size for any site cannot cross 2000 (default).

The threshold at which auto-tuning is triggered is at 90% of the pool size and the pool would be increased 20%.

For example, if the pool size is 100, then auto-tuning is triggered, if:

  • The busy connections are more than 90.
  • The pool size is increased to 120.

During auto-tuning, the pool-size is increased automatically and there is no need to restart IIS.

Note:
  • After the idle timeout, the pool size that is increased during auto-tuning is reset to the pool size that you had set during connector configuration.
  • While configuring connectors, if the sum of pool size of all the sites configured is above 500, then manually increase the maxThreads property of the AJP connector in server.xml.
  • During auto-tuning, the pool size is auto-tuned at IIS connector level. In the CF Server page,  there is a property maxThreads which does not get auto-tuned. There is a queue at ColdFusion server level, which queues the request if there are no worker threads available. But there is no such queue at mod_jk connector level.

In Apache, the documentation clearly says “The maximum connection pool size can be configured with the attribute connection_pool_size. We generally do not recommend to use this attribute in combination with Apache HTTP Server. For Apache, the toolset automatically detect the number of threads per process and set the maximum pool size to this value.

Ref: https://tomcat.apache.org/connectors-doc/common_howto/timeouts.html

Therefore, the connection pool size is not tuned.

Note: Connector auto-tuning is applicable only for IIS and not for Apache.

You can see which site is connected to which ColdFusion instance/ ColdFusion cluster in Topology/Sites view .

Connector page

On the Overview page, you can see all sites configured with clusters or sites or groups. For a site to be displayed on the Overview page, make at least one request from the sites configured with ColdFusion.

To view the detailed view of only that site, click any site. To view consolidated information about the sites in the cluster, click Connector on the left pane.

Connectors
Connectors

You can only see a maximum of four sites in the Connector page. If there are the other sites, click Sites drop-down and select/de-select the respective sites. The selection is auto-saved for you.

If the sites are configured to a cluster, you can drill down further to see the connection details of theindividual workers.

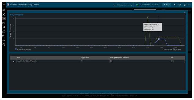
Busy connections

The Busy connections graph displays the number of busy connections and pool size of a site for that instance of time. Hovering on the auto-tuned marker on the graph indicates how many times the site got auto-tuned in a time interval . The values of the icon are aggregated based on the time interval selected.

Busy connections
Busy connections

Average Response Time

This time series graph displays the ART of a site at any instant.

Average Response Time
Average Response Time

List of sites in a cluster

In a cluster, click any site to get a detailed view of the site. When you click any site, you can see the busy connections and health of the worker threads.

List of sites in a cluster
List of sites in a cluster

Auto-tuning of site

On the Busy Connections graph, there is an icon called Auto-tuned that indicates auto tuning of a site.

The new pool size that is shown on the graph is a product of the number of times the site got auto tuned and the pool size percentage in the Settings page.

Auto tuning of your site happens until the maximum pool size is reached, specified in the Settings page.

Configuration alert

When the maximum pool size reaches a certain threshold, you can configure Performance Monitoring Toolset to issue alerts.

Configure alerts
Configure alerts

Health score of a site

The Health score section shows the health of the site, based on the load of the site. A site is shown as inactive if the site crosses the idle timeout for IIS.

For more information on calculating health scores, see Health Scores.

Adobe logo

Sign in to your account